南财理财通银行理财数据系统5.0,现已焕新上线。本次升级,核心就是把复杂的数据和资讯,整理得更清楚、更易用,帮用户在做理财决策时能省心省力。
图1:南财理财通新系统首页截图
界面是不是看起来很专业?下面重点聊聊它的六大核心功能,让您更快地看懂市场、更准地找到产品、更好地管理自己的投资。
1.数据检索:精准筛选,快速定位合适产品
面对市场上众多的理财产品,如何快速找到符合自己需求的那一款?新系统的数据检索模块,提供了超过30+项精细筛选维度,让查询像“多用搜索”一样方便。
您可以这样使用:
l 关注稳健? 试试按“最大回撤”和“破净”状态筛选,重点考察产品的抗波动能力。
l 追求效率? 将“夏普比率”从高到低排序,快速定位风险收益性价比更高的产品。
l 资金有限? 选择“1元起购”类别,低门槛也能进行多样配置。
l 偏爱特定机构或策略? 可直接指定“国有行”或“固收+期权”等具体类型。
l 筛选结果支持一键导出至Excel,方便进行更深度的个人分析。
图2:系统-统一查询界面截图2. 理财风云榜 &机警日报& 指数:快速把握市场热点与趋势
如果暂时没有明确的筛选目标,不妨从【理财风云榜】和各类指数看起。
l 理财风云榜:动态展示不同类别产品的收益排名。哪类策略当前表现突出,哪些产品排名靠前,数据一目了然,同时系统理财热文板块的机警日报结合榜单为您提供市场热点的参考。
图3:系统排行榜界面截图
l 固收+期权指数:为您整体追踪“固收+期权”这类策略的表现。它不仅展示指数走势,还揭示了市场主流产品偏爱的挂钩标的,帮助您理解这类产品的整体动向。
图4:系统-固收+期权指数截图
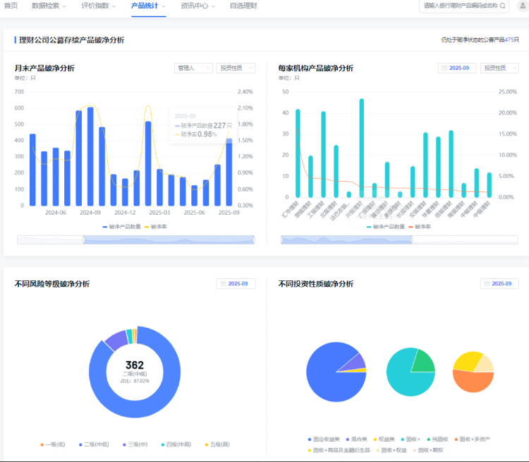
3. 破净分析:客观评估,做到心中有数
市场波动时,如何客观评估整体情况?破净分析功能将复杂的个体情况汇总成清晰的统计数据。
系统根据理财公司、投资性质等条件进行分析,展示对应产品的平均净值、破净数量与破净率。帮助您了解理财公司、产品的整体表现,避免因个别信息而产生不必要的焦虑。
图5:破净分析界面局部截图
4. 南小财AI理财助手:您的随身理财疑问解答工具
AI理财助手旨在提升您获取信息的效率,它能理解自然语言,解答关于银行理财产品的常见问题。
核心应用场景:
l 产品对比:输入两个或多个产品名称,可快速获得它们的关键信息对比。
l 条款解读:粘贴复杂的产品说明段落,它能将其转化为更易懂的表述,并提示潜在关注点。
l 策略咨询:可以询问如“当前市场下,短期纯固收产品前景如何?”等问题,它会提供基于公开信息的分析。
l 概念解释:遇到不懂的专业术语,随时提问,它能提供清晰的解释。
图6:南小财界面截图
5. 自选理财 & 理财日历:高效管理个人投资
l 自选理财:您可以创建不同的分组(例如“稳健底仓”、“灵活配置”),集中追踪关注产品的净值、收益和关键指标变化,打造您的个人理财看板。
图7:自选理财界面截图
l 理财日历:以日历形式清晰展示新发、在售和到期产品,助您提前规划,妥善安排资金与投资计划。
图8:理财日历截图6. 资讯中心:汇聚专业内容与深度分析
这里为您整合了银行理财领域的专业信息:
l 机警日报:每日精选市场动态与产品信息,助您快速把握行业脉搏。
l 独家研报:提供南财理财通专业的月度、季度、半年报,年报等定期报告,可供下载阅读,深度获取市场认知。
l 直播中心:同步行业会议、策略解读等直播活动与回放,方便您随时学习。
图9:研究报告截图
